AllSkyKamera Logo Dokumentation

Hier findest du eine Übersicht über die wichtigsten Bereiche der Webseite – inklusive Login und Funktionen für Kamerabesitzer.

Version: 2 | Stand: 10.03.2026

Startseite Unterstützen

1. Überblick

AllSkyKamera ist ein gemeinschaftliches Netzwerk aus AllSky-Kameras, Keogrammen und Sensorik. Ziel ist es, den Nachthimmel langfristig zu beobachten, zu dokumentieren und die Daten offen zugänglich zu machen.

Netzwerk

Das AllSkyKamera-Netzwerk verbindet viele private AllSky-Kameras weltweit. Jede Kamera liefert kontinuierlich Bilder des Nachthimmels und macht sie öffentlich zugänglich.

Daten & Sensorik

Neben Bildern werden auch Sensordaten erfasst, z. B. Temperatur, Luftfeuchtigkeit oder Himmelshelligkeit (SQM). Diese Daten helfen, die Beobachtungsbedingungen besser zu verstehen.

Automatische Auswertungen

Aus den Bildern entstehen automatisch Keogramme, Startrails und Timelapse-Videos, die langfristige Entwicklungen des Himmels sichtbar machen.

Community

Das Projekt lebt von einer offenen Community aus Kamerabetreibern, Entwicklern und Beobachtern, die gemeinsam Hardware, Software und Auswertungen weiterentwickeln.

Übersicht über das AllSkyKamera Netzwerk
Übersicht über das AllSkyKamera Netzwerk

2. Öffentliche Bereiche

Viele Inhalte auf AllSkyKamera sind ohne Login frei zugänglich. So kannst du sofort Live-Himmelsbilder ansehen, durch Archive stöbern und dich über das Netzwerk informieren.

Was finde ich ohne Login?

  • Startseite mit Übersicht aller Kameras. Die Startseite ist nach Kategorien gegliedert und zeigt den Status der Kameras.
  • Menü mit Verlinkungen zu wichtigen Bereichen der Webseite.
  • Interaktive Karte auf der Startseite sowie als eigene Seite unter mapdata.php.
  • Jede Kamera besitzt eine eigene Kameraseite mit Livebild, Archiv und weiteren Datenprodukten.
  • Jede Kamera besitzt eine eigene Sensor-Seite mit Livewerten und Messreihen – abhängig von der verbauten Hardware.
  • Kameras können zusätzlich einen öffentlichen Steckbrief besitzen, wenn dieser vom Kamerabesitzer aktiviert wurde.
  • Kamerabau-Seiten mit Informationen und Hilfen zum Aufbau einer eigenen AllSkyKamera.
  • Netzwerk-Informationen und Unterstützer-Seite rund um das Projekt.
  • Newsletter mit Informationen zu neuen Kameras, Entwicklungen und besonderen Ereignissen.
  • Tools wie Einstellungstools für TJ- und INDI-Interface oder der Kamera-Objektiv-Simulator.

Die wichtigsten öffentlichen Unterseiten und Ansichten werden in den folgenden Kapiteln einzeln beschrieben.

Screenshot der AllSkyKamera Startseite mit Kameraübersicht
Screenshot der AllSkyKamera Startseite mit Kameraübersicht

2.1 Kameras & Kameraseiten

Die Kameras sind der zentrale Bestandteil des Netzwerks. Auf der Startseite werden aktuell nur Online-Kameras angezeigt. Von dort gelangt man direkt zu den jeweiligen Detailseiten.

A) Kamera-Kachel auf der Startseite

Die Kamera-Kachel zeigt die wichtigsten Informationen zu einer aktuell online verfügbaren Kamera in kompakter Form.

  • Aktuelles Vorschaubild der Kamera.
  • Standortname, Kameraname und ASK-Nummer.
  • Anzeige, dass die Kamera aktuell online ist.
  • Direkte Links zu Kameraseite, Sensorseite und – falls vorhanden – zum Steckbrief.

B) Detailseite einer Kamera

Die Detailseite bündelt alle wichtigen Informationen zu einer Kamera. Dazu gehören Kopfbereich, Livebild, Livewerte, Supporter-Status und weitere Ansichten zur aktuellen Aufnahme.

Kopfbereich & Grunddaten
Zentrale Informationen zur Kamera auf einen Blick
  • Name der Kamera und Standortname.
  • ASK-Nummer der Kamera.
  • Level der Kamera auf Basis der XP-Punkte.
  • Interner Like-Button, z. B. im Zusammenhang mit „Kamera des Monats“.
  • Supporter-Status wie Supporter oder Monthly-Supporter.
Livebild & Livewerte
Aktuelle Daten und direkte Auswertung der Aufnahme
  • Aktuelles Livebild der Kamera.
  • Livewerte wie lokale Zeiten, Laufzeit der Kamera und weitere aktuelle Statusinformationen.
  • Zusätzliche Hinweise zur Kamera und zu ihrem aktuellen Zustand.
  • Histogramm unter dem Livebild zur direkten Auswertung der Bildhelligkeit und Verteilung.
Kamera-Detailseite – Kopfbereich und Livebild
Screenshot der Kamera-Detailseite mit Kameraname, Standort, ASK-Nummer, Livebild und Livewerten
Kamera-Detailseite – weitere Informationen und Bildauswertung
Screenshot der Kamera-Detailseite mit zusätzlichen Informationen und Histogramm unter dem Livebild

C) Letzte Dateien & Datenprodukte

Viele Kameras erzeugen automatisch zusätzliche Produkte, die auf der Detailseite bzw. in Unterseiten erreichbar sind.

  • Letztes Video (Timelapse).
  • Letztes Keogramm.
  • Letzte Startrails.
  • Langzeit-Produkte wie Jahreszeitenvideo oder Longterm-Keogramm.
Letzte Dateien und Datenprodukte einer Kamera
Screenshot mit Video, Keogramm, Startrails und Jahreszeitenvideo

D) Highlights

Highlights sind eine kuratierte Sammlung besonderer Ereignisse, z. B. Aurora, Sternhimmel oder besondere Startrails, und machen das Netzwerk auch für Besucher spannend.

Highlights-Ansicht mit Filtern
Screenshot der Highlights-Übersicht mit Kategorie- und Jahresfilter

2.2 Sensor-Seite

Auf der Sensor-Seite findest du Livewerte und Messreihen der Kamera. Welche Werte sichtbar sind, hängt von der verbauten Hardware ab, z. B. Temperatur, Luftfeuchtigkeit oder SQM-Himmelshelligkeit.

🌡️ Umwelt & System
Typische Werte rund um Standort und Raspberry Pi
  • Temperaturen (Pi, Gehäuse, Außen – je nach Sensor).
  • Luftfeuchtigkeit und Luftdruck (z. B. BME280).
  • Systemdaten wie Uptime oder Speicher (je nach Kamera).
🌌 Himmel & Beobachtung
Werte, die direkt zur Himmelsbeobachtung passen
  • Himmelshelligkeit (SQM / TSL2591 – wenn vorhanden).
  • Zusatzwerte wie Kp-Index oder Wetterdaten (falls eingebunden).
  • Grafana-Links oder Detailseiten (wenn freigeschaltet).
Hinweis
Die Sensorseiten der Kameras können alle unterschiedlich aussehen, da die Kamerabesitzer diese Seite dynamisch selbst strukturieren können. Weiterhin können hier auch Sensorwerte erscheinen, die durch unsere API in die Datenbank geschrieben wurden und mit der Kamera selbst nichts zu tun haben müssen.
Sensor-Seite einer Kamera
Screenshot der Sensor-Seite mit Messwerten und Diagrammen
Sensor-Seite einer Kamera
Screenshot der Sensor-Seite mit Messwerten und Diagrammen

2.3 Steckbrief-Seite

Die Steckbrief-Seite ist eine öffentliche Profilseite zur Kamera. Sie zeigt Infos zum Standort, zum Setup, zur Community und optional Bilder und Links. Sie existiert nur, wenn der Kamerabesitzer den Steckbrief im User-Profil aktiviert und Inhalte gepflegt hat.

📌 Inhalte des Steckbriefs
Was Besucher typischerweise sehen
  • Details zur Kamera (Name, Standort, Kontakt, Koordinaten).
  • Textbereich „Über uns“ bzw. Beschreibung des Standorts.
  • Kamera-Setup (Hardware, Sensoren, Dome, Gehäuse etc.).
🤝 Community & Links
Wie die Kamera mit der Community verbunden ist
  • Discord-/Signal-Infos (optional, wenn gepflegt).
  • Bildergalerie (optional).
  • Links (Website, MakerWorld, TinkerCAD usw.).
Wichtig
Wenn kein Steckbrief aktiv ist, erscheint der Button „Steckbrief“ nicht. Die Seite ist bewusst optional, damit Kamerabesitzer selbst entscheiden, welche Informationen öffentlich angezeigt werden.
Steckbrief-Seite einer Kamera
Screenshot der Steckbrief-Seite mit Details, Community, Setup, Bildern und Links
Tipp
Wenn du eine Kamera betreibst, lohnt sich ein Login. Damit kannst du dein Profil, den Steckbrief und Community-Funktionen verwalten.

3. Spezial-Seiten

Hier dokumentieren wir spezielle Übersichts- und Detailseiten, die zusätzliche Inhalte und Filter bieten – unabhängig davon, ob man eingeloggt ist.

Auf den Kameraseiten gibt es einen Block „Detailseiten“. Darüber gelangst du direkt zu speziellen Listen und Übersichten.

  • Ruft die Sensor-Seite der Kamera auf.
  • Alle Videos anzeigen: Liste der Timelapse-Videos.
  • Alle Keogramme anzeigen: Keogramm-Archiv.
  • Alle Startrails anzeigen: Startrail-Archiv.
  • Grafana-Panel öffnen: weiterführende Dashboards und Charts, wenn verfügbar.
  • Archiv: Enthält alle Daten wie Timelapse, Keogramm, Startrails etc.
Block „Detailseiten“ auf einer Kameraseite
Screenshot des Blocks „Detailseiten“ mit Links zu Sensoren, Videos, Keogrammen, Startrails und Grafana

Alle Videos anzeigen

Diese Seite zeigt alle Timelapse-Videos einer Kamera in einer Kalenderansicht. Du kannst den Zeitraum einschränken und schnell zu einzelnen Tagen springen.

Zeitraumfilter

  • Wähle „Von Monat“ und „Bis Monat“.
  • Mit „Anwenden“ lädst du den gewünschten Zeitraum.
  • „Zurücksetzen“ setzt den Filter wieder zurück.

Kalenderansicht

  • Jeder Tag ist eine Kachel – sobald ein Video vorhanden ist, erscheint eine Vorschau.
  • Unter den Tageskacheln gibt es Direktbuttons, z. B. Keogramm oder Startrail, falls diese Produkte am Tag existieren.
  • Mit „Zurück zur Kamera“ kommst du jederzeit zurück auf die Kamera-Detailseite.
Tipp
Wenn an einem Tag keine Vorschau sichtbar ist, existiert für diesen Tag entweder kein Video oder es wurde noch nicht erzeugt oder hochgeladen.
Video-Übersicht einer Kamera mit Kalender und Zeitraumfilter
Screenshot der Video-Seite mit Monatsfilter und Kalenderansicht

Alle Keogramme anzeigen

Diese Seite zeigt die Keogramme einer Kamera in einer Kalenderansicht. Ein Keogramm ist eine kompakte Darstellung des Himmels über die Zeit und eignet sich besonders, um Wolken, Aufhellungen oder Ereignisse schnell zu erkennen.

Zeitraumfilter

  • Wähle „Von Monat“ und „Bis Monat“.
  • Mit „Anwenden“ lädst du den gewünschten Zeitraum.
  • „Zurücksetzen“ setzt den Filter wieder zurück.

Kalenderansicht

  • Jeder Tag ist eine Kachel – wenn ein Keogramm existiert, wird eine Vorschau angezeigt.
  • Über die Buttons pro Tag kannst du direkt zur Video- oder Startrail-Ansicht springen, falls vorhanden.
  • Mit „Zurück zur Kamera“ kommst du zurück auf die Kamera-Detailseite.
Tipp
Keogramme sind besonders hilfreich, um die Nachtqualität zu vergleichen. Klare Nächte zeigen oft gleichmäßige Strukturen, während Wolken oder Dunst deutliche Muster erzeugen.
Keogramm-Übersicht einer Kamera mit Kalender und Zeitraumfilter
Screenshot der Keogramm-Seite mit Monatsfilter und Kalenderansicht

Alle Startrails anzeigen

Diese Seite zeigt die Startrails einer Kamera in einer Kalenderansicht. Startrails sind Sternspurenbilder, die aus vielen Einzelaufnahmen einer Nacht zusammengesetzt werden und die scheinbare Bewegung der Sterne sichtbar machen.

Zeitraumfilter

  • Wähle „Von Monat“ und „Bis Monat“.
  • Mit „Anwenden“ lädst du den gewünschten Zeitraum.
  • „Zurücksetzen“ setzt den Filter wieder zurück.

Kalenderansicht

  • Jeder Tag ist eine Kachel – wenn ein Startrail existiert, wird eine Vorschau angezeigt.
  • Über die Buttons pro Tag kannst du direkt zur Video- oder Keogramm-Ansicht springen, falls vorhanden.
  • Mit „Zurück zur Kamera“ kommst du zurück auf die Kamera-Detailseite.
Tipp
Startrails funktionieren besonders gut in klaren Nächten. Wolken, Tau oder starke Lichtverschmutzung können das Ergebnis deutlich beeinflussen.
Startrail-Übersicht einer Kamera mit Kalender und Zeitraumfilter
Screenshot der Startrail-Seite mit Monatsfilter und Kalenderansicht

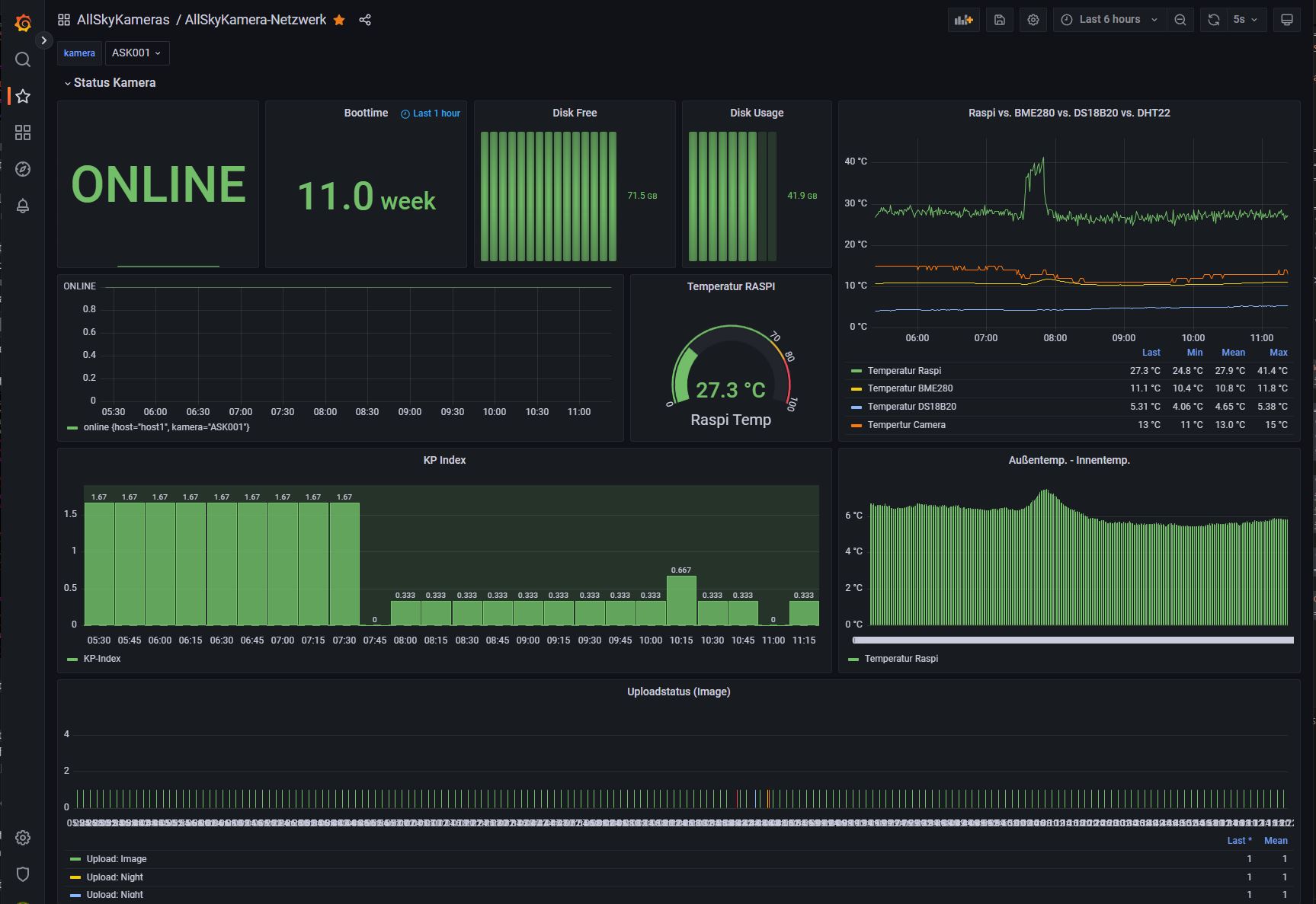
Grafana-Panel öffnen

Grafana bietet weiterführende Dashboards und Diagramme für Status- und Sensordaten. Der Link führt auf einen externen Grafana-Server und nicht direkt auf allskykamera.space.

Was sehe ich dort?

  • Status der Kamera (Online/Offline) und Laufzeit/Uptime.
  • Systemwerte wie Speicherbelegung und freie Kapazität.
  • Temperaturkurven, z. B. Raspberry Pi, BME280, DS18B20 oder Kamera – je nach Sensorik.
  • Weitere Panels wie Kp-Index oder Upload-Status – abhängig vom Dashboard.
Hinweis
Grafana liegt auf einem separaten Server oder Host. Je nach Konfiguration kann der Zugriff öffentlich sein oder eine Anmeldung erfordern. Beim Öffnen verlässt du die Webseite allskykamera.space.
Grafana-Dashboard (extern)
Screenshot eines Grafana-Dashboards mit Status, Speicher und Temperaturkurven

Archiv

Das Archiv bündelt ältere Aufnahmen und Daten einer Kamera in einer übersichtlichen Ansicht. So lassen sich frühere Tage gezielt durchsuchen und Entwicklungen über längere Zeiträume nachvollziehen.

Was finde ich dort?

  • Archivierte Bilder und Inhalte nach Datum.
  • Schnellen Zugriff auf frühere Aufnahmen einer Kamera.
  • Eine strukturierte Übersicht vergangener Tage und verfügbarer Dateien.
  • Direkte Navigation zu älteren Inhalten, ohne die aktuelle Kameraseite verlassen zu müssen.
Hinweis
Welche Inhalte im Archiv sichtbar sind, hängt davon ab, welche Dateien für die jeweilige Kamera gespeichert und öffentlich verfügbar sind.
Beispiel: Archiv einer Kamera
Screenshot der Archivansicht einer Kamera mit älteren Aufnahmen und Datumsnavigation

4. Tools

Im Tools-Bereich stehen zusätzliche Werkzeuge zur Verfügung, die bei der Auswertung, dem Vergleich und der technischen Konfiguration von AllSkyKameras helfen. Die einzelnen Unterseiten werden im Folgenden beschrieben.

Daten

Im Bereich „Daten“ können kamerabezogene Inhalte und Informationen zentral angezeigt, geprüft oder für weitere Verarbeitung vorbereitet werden.

Typische Inhalte

  • Übersicht über vorhandene kamerabezogene Daten.
  • Hilfen zur Kontrolle und Auswertung von Dateien oder Datenständen.
  • Grundlage für weitere Analysen und technische Vergleiche.
Hinweis
Welche Daten konkret sichtbar sind, hängt vom jeweiligen Ausbau der Webseite und den für die Kamera verfügbaren Inhalten ab.
Daten-Tool
docs.tools.data.img1.alt

TJ-Einstellungsvergleich

Dieses Tool hilft dabei, Einstellungen von Kameras mit TJ-Interface zu vergleichen und zu bewerten. So können Konfigurationen schneller überprüft und optimiert werden.

Was ist möglich?

  • Vergleich unterschiedlicher Kamera-Settings.
  • Bessere Einschätzung von Auswirkungen einzelner Parameter.
  • Unterstützung bei der Optimierung der eigenen Kamera-Konfiguration.
Hinweis
Das Tool dient als Hilfe zur Bewertung und zum Vergleich. Welche Einstellungen sinnvoll sind, hängt immer vom Kamera-Setup und Standort ab.
TJ-Einstellungsvergleichtool
docs.tools.tjsettings.img1.alt

INDI-Settings

Dieses Tool unterstützt beim Vergleich und bei der Einschätzung von Kameraeinstellungen für INDI-basierte Setups.

Was ist möglich?

  • Vergleich von INDI-bezogenen Kameraeinstellungen.
  • Technische Unterstützung bei der Konfiguration von AllSkyKameras mit INDI.
  • Bessere Nachvollziehbarkeit von Parametern und ihrer Wirkung.
Hinweis
Auch hier gilt: Die optimale Konfiguration hängt von Kamera, Objektiv, Sensor und Standortbedingungen ab.
INDI-Settings-Tool
docs.tools.indisettings.img1.alt

Kamera-Objektiv-Simulator

Mit dem Kamera-Objektiv-Simulator lassen sich Kamera- und Objektivkombinationen besser einschätzen. Das Tool hilft dabei, Blickwinkel, Sensorgrößen und Objektivwirkungen zu vergleichen.

Was ist möglich?

  • Vergleich verschiedener Kamera- und Objektivkombinationen.
  • Abschätzung von Sichtfeld und Bildwirkung.
  • Unterstützung bei der Auswahl eines passenden Setups für eine AllSkyKamera.
Hinweis
Der Simulator unterstützt bei der Planung und dem Vergleich. Reale Ergebnisse können je nach Gehäuse, Montage und Umgebung leicht abweichen.
Kamera-Objektiv-Simulator
docs.tools.camobjectivsimulator.img1.alt

5. Kamerabau

Im Bereich Kamerabau findest du Informationen rund um den Aufbau einer eigenen AllSkyKamera. Dazu gehören Hardware, Gehäuse, Installation und Sensorik. Die wichtigsten Unterbereiche werden im Folgenden beschrieben.

Beispiel: Übersicht zum Kamerabau
Screenshot der Übersichtsseite zum Kamerabau

Hardware

Im Hardware-Bereich geht es um die technischen Grundkomponenten einer AllSkyKamera, zum Beispiel Raspberry Pi, Kamera, Objektiv, Stromversorgung und weitere zentrale Bauteile.

Typische Inhalte

  • Übersicht über empfohlene oder getestete Hardware-Komponenten.
  • Hinweise zur Auswahl passender Kamera- und Pi-Kombinationen.
  • Grundlagen für einen stabilen und langfristigen Betrieb.
Hinweis
Welche Hardware am besten geeignet ist, hängt vom Einsatzort, vom Budget und vom gewünschten Funktionsumfang ab.
Beispiel: Hardware für eine AllSkyKamera
Screenshot der Hardware-Seite mit Komponenten für eine AllSkyKamera

Gehäuse

Der Bereich Gehäuse beschreibt Lösungen zum Schutz der Kamera im Außeneinsatz. Dazu gehören Dome, Halterungen, wetterfeste Bauweisen und mechanische Konzepte.

Typische Inhalte

  • Vorstellung möglicher Gehäuse- und Dome-Lösungen.
  • Hinweise zu Wetterfestigkeit, Belüftung und Temperaturmanagement.
  • Ideen für Halterung, Montage und praktische Umsetzung.
Hinweis
Ein gutes Gehäuse schützt nicht nur vor Regen, sondern auch vor Tau, Hitze, Kälte und langfristiger Materialbelastung.
Beispiel: Gehäuse einer AllSkyKamera
Screenshot der Gehäuse-Seite mit Außenaufbau und Schutzkonzept einer AllSkyKamera

Installation

Die Installation umfasst Aufbau, Montage und Inbetriebnahme der Kamera am Standort. Hierzu gehören Stromversorgung, Netzwerk, Ausrichtung und erste Tests.

Typische Inhalte

  • Hinweise zur Montage am späteren Beobachtungsort.
  • Schritte für Stromversorgung, Netzwerk und erste Inbetriebnahme.
  • Tipps zur Ausrichtung und Kontrolle der Bildqualität.
Hinweis
Bereits kleine Änderungen bei Standort oder Ausrichtung können die Bildqualität und den Himmelsausschnitt deutlich beeinflussen.
Beispiel: Installation einer AllSkyKamera
Screenshot der Installations-Seite mit Montage und Inbetriebnahme einer AllSkyKamera

Sensoren

Im Sensor-Bereich geht es um zusätzliche Messsysteme, die zusammen mit der Kamera betrieben werden können, zum Beispiel Temperatur, Luftfeuchtigkeit, Himmelshelligkeit oder weitere Umweltwerte.

Typische Inhalte

  • Vorstellung unterstützter oder typischer Sensoren.
  • Hinweise zur Integration in das Kamerasystem.
  • Zusätzliche Daten für Auswertung, Vergleich und Langzeitbeobachtung.
Hinweis
Nicht jede Kamera benötigt die gleiche Sensorik. Der Ausbau hängt vom Ziel des Projekts und vom gewünschten Messumfang ab.
Beispiel: Sensorik einer AllSkyKamera
Screenshot der Sensor-Seite mit zusätzlichen Messsystemen einer AllSkyKamera

Mitmachen & Secret-Key beantragen

Um eine eigene AllSkyKamera in das Netzwerk einzubinden, benötigst du einen persönlichen Secret-Key. Dieser Key ermöglicht die sichere Zuordnung deiner Kamera zum AllSkyKamera-Netzwerk.

Secret-Key beantragen

Über das Formular auf der Mitmach-Seite können Kamerabesitzer einen Secret-Key beantragen.

  • Name und E-Mail-Adresse des Kamerabetreibers.
  • Standort der Kamera (z. B. Stadt oder Region).
  • Optional ein Link zur Kamera oder Webseite.
  • Zusätzliche Hinweise oder Anmerkungen.
Wichtiger Hinweis
Nach dem Absenden des Formulars wird keine automatische E-Mail verschickt. Der Antrag wird zunächst gespeichert und manuell geprüft. Die Rückmeldung und der Secret-Key werden anschließend persönlich per E-Mail von gottie@web.de versendet.
Formular zur Beantragung eines Secret-Keys
Mitmach-Formular zur Beantragung eines AllSkyKamera Secret-Keys

Login für Kamerabesitzer

Der Login-Bereich ist für Kamerabesitzer im AllSkyKamera-Netzwerk. Nach dem Login kannst du kamerabezogene Funktionen verwalten, z. B. Steckbrief, Community-Infos und Badges.

Wichtig
Jeder Kamerabesitzer erhält seinen Login persönlich von Stefan. Es gibt keine automatische Registrierung oder Account-Erstellung auf der Webseite.

So funktioniert der Login

  1. Öffne die Login-Seite.
  2. Gib Benutzername und Passwort ein.
  3. Nach erfolgreichem Login wirst du in dein Benutzerprofil weitergeleitet.
Login-Seite
Screenshot der Login-Seite mit Eingabefeldern für Benutzername und Passwort

5. Dashboard für Kamerabenutzer

Nach dem Login landet man im Dashboard. Es ist die zentrale Übersicht für Kamerabenutzer und der Einstiegspunkt für Einstellungen, Kameraverwaltung, Tools und exklusive Funktionen.

Dashboard-Übersicht

Das Dashboard bündelt die wichtigsten Bereiche des Benutzerkontos. Von hier aus gelangt man zu den Account-Settings, den eigenen Kameras, den Kameraeinstellungen sowie zu internen und exklusiven Tools.

Account-Settings
Persönliche Einstellungen und Benachrichtigungen
  • Zugriff auf die eigenen Account-Einstellungen.
  • Passwort ändern und weitere Kontofunktionen verwalten.
  • E-Mail-Funktionen und Benachrichtigungen ein- oder ausschalten.
Eigene Kameras
Übersicht über alle zugeordneten AllSkyKameras
  • Anzeige aller eigenen Kameras, wenn mehrere Kameras im Netzwerk betrieben werden.
  • Status jeder Kamera auf einen Blick.
  • Speicherübersicht für Server- und Storage-Bereich.
  • Direkter Zugriff auf die Kameraeinstellungen jeder Kamera.
Interne Tools
Werkzeuge nur für eingeloggte Kamerabenutzer
  • Spezielle Tools, die öffentlich nicht verfügbar sind.
  • Hilfen für Einstellungen und Verwaltung der eigenen Kamera.
  • Zentrale Einstiegspunkte zu internen Werkzeugen des Netzwerks.
Exklusive Funktionen für Supporter
Zusätzliche Bereiche für monatliche Unterstützer
  • Patreon-Supporter erhalten von hier Zugriff auf exklusive Funktionen.
  • Diese Werkzeuge sind ausschließlich Monthly Supportern vorbehalten.
  • Das Dashboard zeigt, welche exklusiven Bereiche freigeschaltet sind.
Beispiel: Dashboard nach dem Login
Screenshot des Dashboards mit Account-Settings, Kameras, Speicherübersicht, Tools und exklusiven Supporter-Funktionen

Account-Settings

In den Account-Settings verwaltest du deine persönlichen Kontodaten, die aktive Kamera, dein Passwort, Benachrichtigungen, Nutzungsfreigaben sowie deinen Supporter-Status und verfügbare Badges.

Profil
Persönliche Basisdaten des Benutzerkontos
  • Vorname bzw. Name des Kontos.
  • E-Mail-Adresse des Logins.
  • Optional hinterlegte Telefonnummer.
Kameras & aktive Kamera
Verwaltung der dem Account zugeordneten Kameras
  • Übersicht aller dem Account zugeordneten Kameras.
  • Markierung der aktuell aktiven Kamera.
  • Direkter Zugriff auf die jeweiligen Kamera-Settings.
Passwort ändern
Sicherheit des eigenen Kontos
  • Aktuelles Passwort eingeben.
  • Neues Passwort setzen und bestätigen.
  • Änderung direkt im Benutzerkonto speichern.
Benachrichtigungen
E-Mail-Funktionen pro Account und pro Kamera
  • Wöchentlichen Report per E-Mail aktivieren oder deaktivieren.
  • Offline-Alarm je Kamera einzeln steuern.
  • Benachrichtigungen zentral speichern und anpassen.
Nutzungsfreigaben
Freigaben zur Verwendung deiner Kamera-Inhalte
  • Freigabe für Social Media und Öffentlichkeitsarbeit.
  • Erlaubnis zur Monetarisierung von Inhalten.
  • Freigabe für Auswertung und abgeleitete Datenprodukte.
Account-Status & Badges
Supporter-Status und verfügbare Community-Grafiken
  • Anzeige des aktuellen Account-Status, z. B. Supporter.
  • Verfügbarkeit von Member-Badges zum Download.
  • Nutzung der Badges für Webseite, Social Media oder AllSky-Bilder.
Beispiel: Account-Settings – Profil, Kameras und Passwort
Screenshot der Account-Settings mit Profil, Kameraliste und Passwortbereich
Beispiel: Account-Settings – Benachrichtigungen
Screenshot der Account-Settings mit wöchentlichem Report und Offline-Alarm pro Kamera
Beispiel: Account-Settings – Nutzungsfreigaben
Screenshot der Account-Settings mit Freigaben für Social Media, Monetarisierung und Datenprodukte
Beispiel: Account-Settings – Status und Member-Badges
Screenshot der Account-Settings mit Supporter-Status und herunterladbaren Member-Badges

Tools für Kamerabenutzer

Im Dashboard stehen eingeloggten Kamerabenutzern zusätzliche Werkzeuge zur Verfügung. Diese Tools helfen bei der Analyse und Konfiguration der eigenen AllSkyKamera und sind öffentlich nicht sichtbar.

Beispiele für verfügbare Tools

  • Setting-Vergleich für Kameraeinstellungen (z. B. TJ-Interface).
  • Setting-Vergleich für INDI-basierte Kameras.
  • Weitere technische Werkzeuge rund um Kamera-Konfiguration und Analyse.
Tools-Bereich im Dashboard
Screenshot des Dashboard-Bereichs mit verfügbaren Tools für Kamerabenutzer

Patreon Tools

Monthly Supporter des AllSkyKamera Netzwerks erhalten Zugriff auf zusätzliche exklusive Werkzeuge. Diese Funktionen stehen nur Unterstützern zur Verfügung und sind im Dashboard entsprechend gekennzeichnet.

Exklusive Funktionen können z. B. sein

  • Spezielle Analyse-Tools für AllSky-Bilder.
  • Erweiterte Bild- oder Datenanalyse.
  • Neue experimentelle Funktionen, die zuerst Supportern bereitgestellt werden.
Hinweis
Welche Patreon Tools verfügbar sind, kann sich im Laufe der Zeit erweitern. Neue Funktionen werden häufig zuerst für Monthly Supporter freigeschaltet.
Patreon-Tools-Bereich im Dashboard
Screenshot des Dashboard-Bereichs mit verfügbaren Patreon-Tools für monatl. Supporter (Patreons)

9. Benutzertools

Im Bereich Benutzertools stehen Werkzeuge zur Verfügung, die eingeloggten Kamerabenutzern helfen, Einstellungen zu vergleichen, Konfigurationen zu verstehen oder Bilder auszuwerten.

TJ Einstellungstool

Das TJ Einstellungstool hilft beim Vergleich und Verständnis von Einstellungen für Kameras mit TJ Interface.

Typische Funktionen

  • Vergleich von Kameraeinstellungen.
  • Bessere Einschätzung einzelner Parameter.
  • Unterstützung bei der Optimierung der eigenen Kamera.
Beispiel: TJ Settings Tool
Screenshot des TJ Settings Tools

INDI Settings Tool

Das INDI Settings Tool unterstützt beim Vergleich von Kameraeinstellungen für INDI-basierte AllSky Systeme.

Typische Funktionen

  • Vergleich von INDI Einstellungen.
  • Unterstützung bei der Kamera-Konfiguration.
  • Analyse der Auswirkungen einzelner Parameter.
Beispiel: INDI Settings Tool
Screenshot des INDI Settings Tools

Patreon Image Analyzer

Der Image Analyzer ist ein exklusives Tool für Monthly Supporter. Damit können AllSky Bilder technisch analysiert und ausgewertet werden.

Typische Funktionen

  • Analyse von Bildhelligkeit und Histogramm.
  • Untersuchung einzelner Bildbereiche.
  • Technische Bewertung von Kamerabildern.
Hinweis
Der Image Analyzer ist ausschließlich für monatliche Unterstützer verfügbar.
Beispiel: Patreon Image Analyzer
Screenshot des Image Analyzer Tools

10. Kameraeinstellungen

In den Kameraeinstellungen verwaltest du alle kamerabezogenen Inhalte und Funktionen. Dazu gehören Basisinformationen, Steckbrief, Sensoren, Highlights und Datenverwaltung.

Kamera-Infos

Im Bereich Kamera-Infos findest du die wichtigsten Stammdaten und Statusinformationen zu deiner Kamera.

Typische Inhalte

  • ID, Name, Standort und Koordinaten der Kamera.
  • Statusinformationen wie Online-Status, Wartungsmodus oder Sichtbarkeit.
  • Links zur öffentlichen Kamera- und Sensorseite.
  • Speicherverbrauch und aktueller Upload-Status.
Hinweis
Dieser Bereich dient als zentrale Übersicht über den technischen und öffentlichen Zustand deiner Kamera.
Beispiel: Kamera-Infos
Screenshot des Bereichs Kamera-Infos in den Kameraeinstellungen

Steckbrief

Im Steckbrief verwaltest du die öffentlichen Inhalte deiner Kamera, zum Beispiel Beschreibung, Setup, Bilder und Links.

Typische Inhalte

  • Aktivierung und Pflege des öffentlichen Steckbriefs.
  • Texte, Bilder und Links zur Kamera.
  • Darstellung des Setups und der Community-Informationen.
Beispiel: Steckbrief in den Kameraeinstellungen
Screenshot des Steckbrief-Bereichs in den Kameraeinstellungen
Beispiel: Steckbrief in den Kameraeinstellungen
Screenshot des Steckbrief-Bereichs in den Kameraeinstellungen

Sensorseite: Ansicht

Hier legst du fest, welche Sensorblöcke und Informationen auf der öffentlichen Sensorseite angezeigt werden sollen.

Typische Inhalte

  • Steuerung der sichtbaren Blöcke auf der Sensorseite.
  • Einfluss auf die öffentliche Darstellung der Sensordaten.
  • Anpassung der Reihenfolge und Sichtbarkeit je nach Kamera-Setup.
Beispiel: Sensorseite-Ansicht
Screenshot des Bereichs Sensorseite Ansicht in den Kameraeinstellungen

Sensoren – intern

Der Bereich interne Sensoren zeigt die Sensorik, die direkt an der Kamera bzw. am Raspberry Pi betrieben wird.

Typische Inhalte

  • Übersicht verfügbarer interner Sensoren.
  • Status und Aktivierung einzelner Sensoren.
  • Steuerung der öffentlichen Anzeige dieser Messwerte.
Beispiel: Interne Sensoren
Screenshot des Bereichs interne Sensoren in den Kameraeinstellungen

Sensoren – extern

Im Bereich externe Sensoren werden zusätzliche Messsysteme verwaltet, die über die API oder andere externe Quellen an die Kamera angebunden sind.

Typische Inhalte

  • Übersicht angebundener externer Sensoren.
  • Status und Zuordnung externer Datenquellen.
  • Steuerung der Darstellung auf der Sensorseite.
Hinweis
Externe Sensoren benötigen eine korrekte API-Anbindung und gültige Zuordnung zur Kamera.
Beispiel: Externe Sensoren
Screenshot des Bereichs externe Sensoren in den Kameraeinstellungen

Highlights & Monatsvorschau

Hier verwaltest du Highlights deiner Kamera und kannst besondere Bilder oder Datenprodukte hervorheben.

Typische Inhalte

  • Auswahl besonderer Bilder oder Datenprodukte.
  • Markierung und Kategorisierung von Highlights.
  • Monatsübersichten zur Auswahl neuer Highlights.
Beispiel: Highlights & Monatsvorschau
Screenshot des Highlights-Bereichs in den Kameraeinstellungen

Daten (Download)

Im Datenbereich kannst du vorhandene Dateien filtern, auswählen und gesammelt herunterladen oder verwalten.

Typische Inhalte

  • Auswahl von Dateien nach Typ und Zeitraum.
  • Download mehrerer ausgewählter Inhalte.
  • Verwaltung vorhandener Kameradaten.
Hinweis
Je nach Funktion können Änderungen oder Löschvorgänge Auswirkungen auf die Datenbasis deiner Kamera haben.
Beispiel: Datenbereich der Kameraeinstellungen
Screenshot des Datenbereichs in den Kameraeinstellungen

Services des AllSkyKamera-Netzwerks

Das AllSkyKamera-Netzwerk bietet weit mehr als das reine Anzeigen von Himmelsbildern. Kamerabetreiber profitieren von einer Vielzahl technischer, organisatorischer und gemeinschaftlicher Services.

Client-seitige Services (Kamera)

Für alle Kameras im Netzwerk steht eine zentrale, offene Python-Bibliothek zur Verfügung.

  • Upload von Bildern, Videos und Metadaten
  • Einheitliches Sensor-Handling (intern & extern)
  • Kalibrations- und Testskripte (z. B. SQM / TSL2591)
  • Diagnose- und Hilfsskripte für den Kamerabetrieb

Projekt auf GitHub: github.com/gottie29/AllSkyKamera

Server-seitige Services

Die Server-Infrastruktur des Netzwerks übernimmt Speicherung, Verarbeitung und Aufbereitung der Kameradaten.

  • API für externe Sensoren (mit Secret-Key)
  • Automatische Erstellung von Keogrammen
  • Langzeit-Keogramme (Monatsübersichten)
  • Startrails aus Nachtaufnahmen
  • Automatische Tages-, Monats- und Jahresvideos

Öffentliche Darstellung & Einbindung

Alle Kameras erhalten eine eigene öffentliche Kamera- und Sensorseite.

  • Öffentliche Kamera- & Sensorseiten
  • Kartenansicht des Netzwerks
  • Highlights zur Hervorhebung besonderer Ereignisse
  • Einfache Einbindung von Bildern & Videos in die eigene Webseite

Community & Netzwerk

Das AllSkyKamera-Netzwerk ist ein gemeinschaftliches Projekt.

  • Austausch über Hardware, Sensorik & Kalibration
  • Gemeinsame Weiterentwicklung von Software & Konzepten
  • Offizielle Member-Badges für Kamerabetreiber
Hinweis
Viele dieser Services laufen vollautomatisch im Hintergrund und erfordern keine zusätzliche Konfiguration durch die Kamerabetreiber.